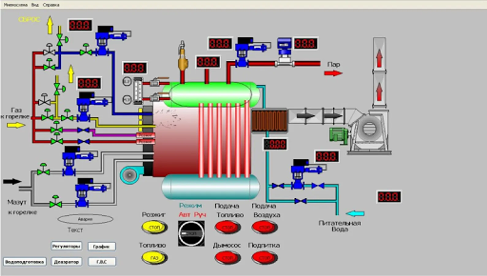
This application is a mobile client for quick and easy SCADA SIMP Light. Install SCADA system on the PC, download the SIMP HMI. Create projects to guide and manage your automation object from a mobile device - phone or tablet.
This software works in conjunction with the SCADA system Simpo Light, and as a separate MODBUS Master Questionnaire.
To create and configure tags mimics need to download and install on your PC SCADA SIMP Light (simplight.ru)
Instructions on how to configure is the link:
http://support.simplight.ru/topics/454-podklyuchenie-mobilnogo-klienta-simp-hmi-k-oborudovaniyu-ili-k-skada-sisteme-simp-lajt/
The free version has a limit on the mimic 1 and 8 I / O channels.
This software works in conjunction with the SCADA system Simpo Light, and as a separate MODBUS Master Questionnaire.
To create and configure tags mimics need to download and install on your PC SCADA SIMP Light (simplight.ru)
Instructions on how to configure is the link:
http://support.simplight.ru/topics/454-podklyuchenie-mobilnogo-klienta-simp-hmi-k-oborudovaniyu-ili-k-skada-sisteme-simp-lajt/
The free version has a limit on the mimic 1 and 8 I / O channels.
Show More