Created by Marco Santini for the No Oven Lavaiano Committee.
This application allows you to monitor the air quality in real time through the data collected by the control units of the open source project "What is it?".
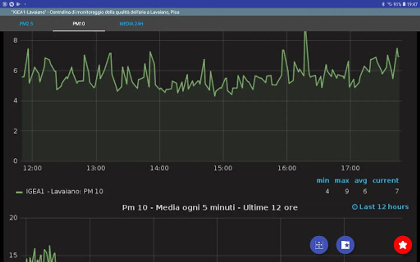
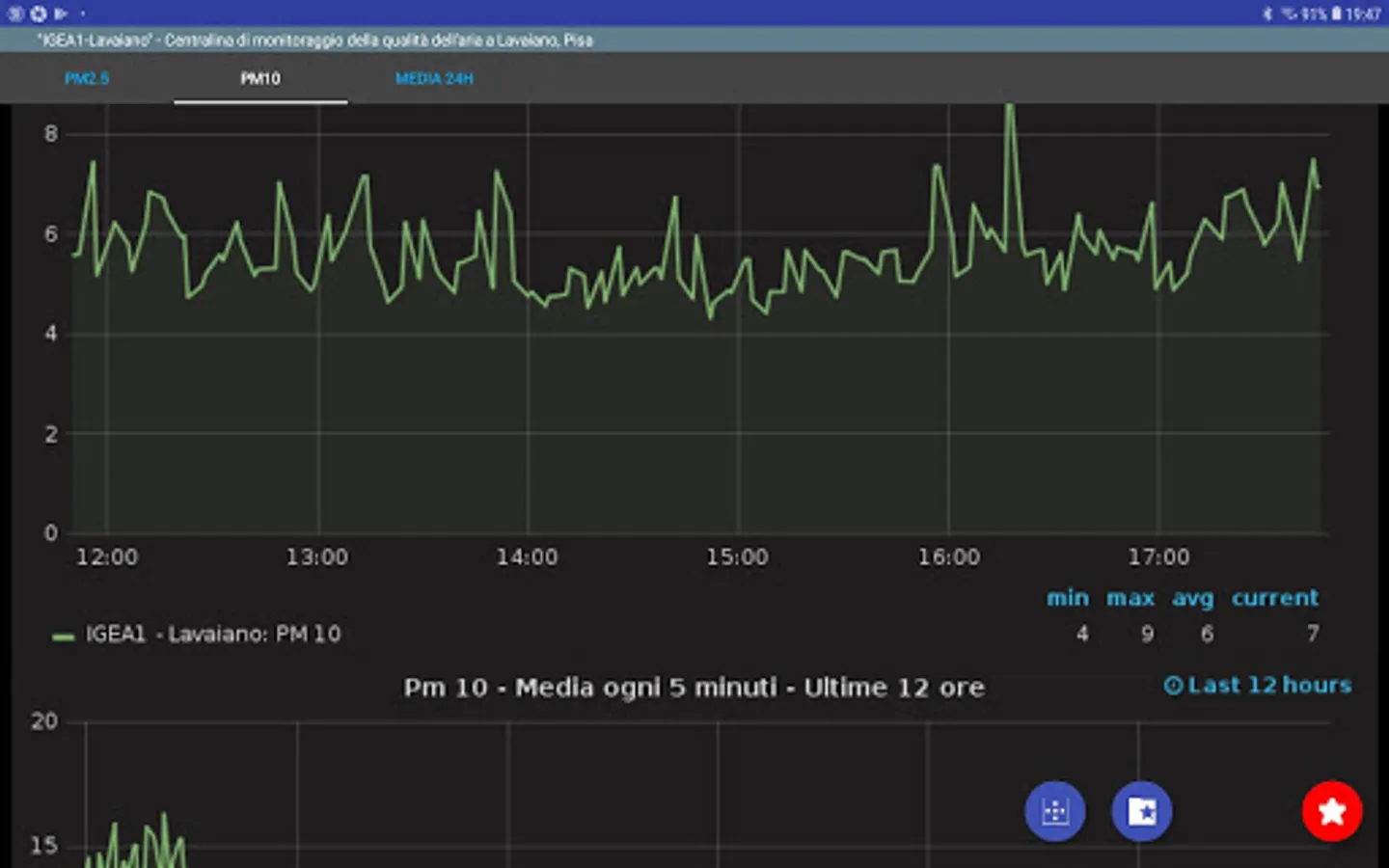
With it you will be able to monitor the data relating to particulate Pm10 and Pm2.5 present in the air, represented in graphs and tables divided into time intervals ranging from a few armed to over two months.
It will be possible to memorize the favorite control units to access them more quickly.
"What Air Tira?" is an Active Citizenship and Citizen Science project that aims to build an air quality self-monitoring network, where citizens, associations / organizations or other institutions can build their own environmental monitoring unit and share online data on our platform.
The project has a completely open source soul and fully embraces the philosophy of Open Data, Transparency and Participation.
Contact the project managers and find out how to get a control unit.
http://www.cheariatira.it
This application allows you to monitor the air quality in real time through the data collected by the control units of the open source project "What is it?".
With it you will be able to monitor the data relating to particulate Pm10 and Pm2.5 present in the air, represented in graphs and tables divided into time intervals ranging from a few armed to over two months.
It will be possible to memorize the favorite control units to access them more quickly.
"What Air Tira?" is an Active Citizenship and Citizen Science project that aims to build an air quality self-monitoring network, where citizens, associations / organizations or other institutions can build their own environmental monitoring unit and share online data on our platform.
The project has a completely open source soul and fully embraces the philosophy of Open Data, Transparency and Participation.
Contact the project managers and find out how to get a control unit.
http://www.cheariatira.it
Show More